
能 源 浪 费 不 容 忽 视
对企业而言,空压机运行已经成为企业耗电的重要支出。一般情况下压缩空气站的耗电量最高占企业总耗电量的20%,甚至高达30%。对社会页言,空压机年耗电量甚至占我国总发电量的10%。
空压机所用的电能当中,有2%为自然散失的热能,有5%为机械能,还有5%为压力势能,更有高达88%是被浪费掉的压缩热能。如何将这些被浪费掉的能量去优化企业的生产 能源结构,实现能源利用的最大化,已经是企业必需要重社的问题。
一般空压机的输入功率有5%变成了压缩空气的势能以外,更有高达88%的能量以废热的形式被排放到空气中浪费掉。同时,为了降低空压机的油温,还需要消耗7%电能开动冷却风机来降低油温,以保证空压机的正常运行。这些被浪费掉的热能当中有88%~95%的热能能否被充分利用,不仅有利于节减排,降低工厂的运营成本,同时还能改善空压机的运行状态,提高约5—8%产气量,节约空压机的耗电费用。
焕能的热水型节能空压机是专为这些被浪费掉的热能而研发出来的,我们的节能目标是回收100%的热能之外,同时还能满足企业生产所需用气。
气 热 双 联 供 技 术 优 势
1、集成程度高。多项发明专利,系统集成程度高,集水箱、水泵、冷却、智能控制与一体,减少空间50%以上,减少占地面积40%
2、余热全回收利用。油气余热双回收可达95%以上,原有冷却第统取消。
3、运行稳定可靠性高,使用寿命长。热水型节能空压机可恒定油温正负1℃,使空压机长期处于一种稳定的运行状态,空压机油与所有零配件都延长了使用寿命。
4、低能耗,高回收率。把原有冷却系统用保障冷却系统录取代,实现余热回收与冷却量有效调节,能量回收效率提升30%以上。
5、三种热能管理功能。水 - 气换热流量 PID 调节、补水保障换热、水帘降温保障、冷却功率减少50% 以上。
6、一体化设计降低 2%以上能耗。采用新型列管结构,压损微小,比常规冷却器的压力损失更低,避免后期改造回收余热时所产生压损大的问题。
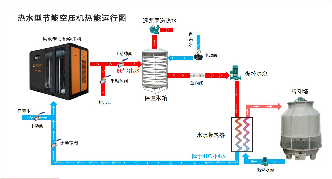
热 能 运 行 图 
性 能 参 数 表 
品 牌 保 证
每台都达一级能效,一年省一台空压机
主机头5年保固,安全放心使用
独有降噪技术,噪音最低仅有70dB(A)
取消 传统冷却风扇,更加节能
比普通活塞机每小时省电达1.5度以上
专 利 护 航 





